Edit widgets on the dashboard

Created by ali Umair, Modified on Fri, 31 Oct, 2025 at 10:49 AM by ali Umair

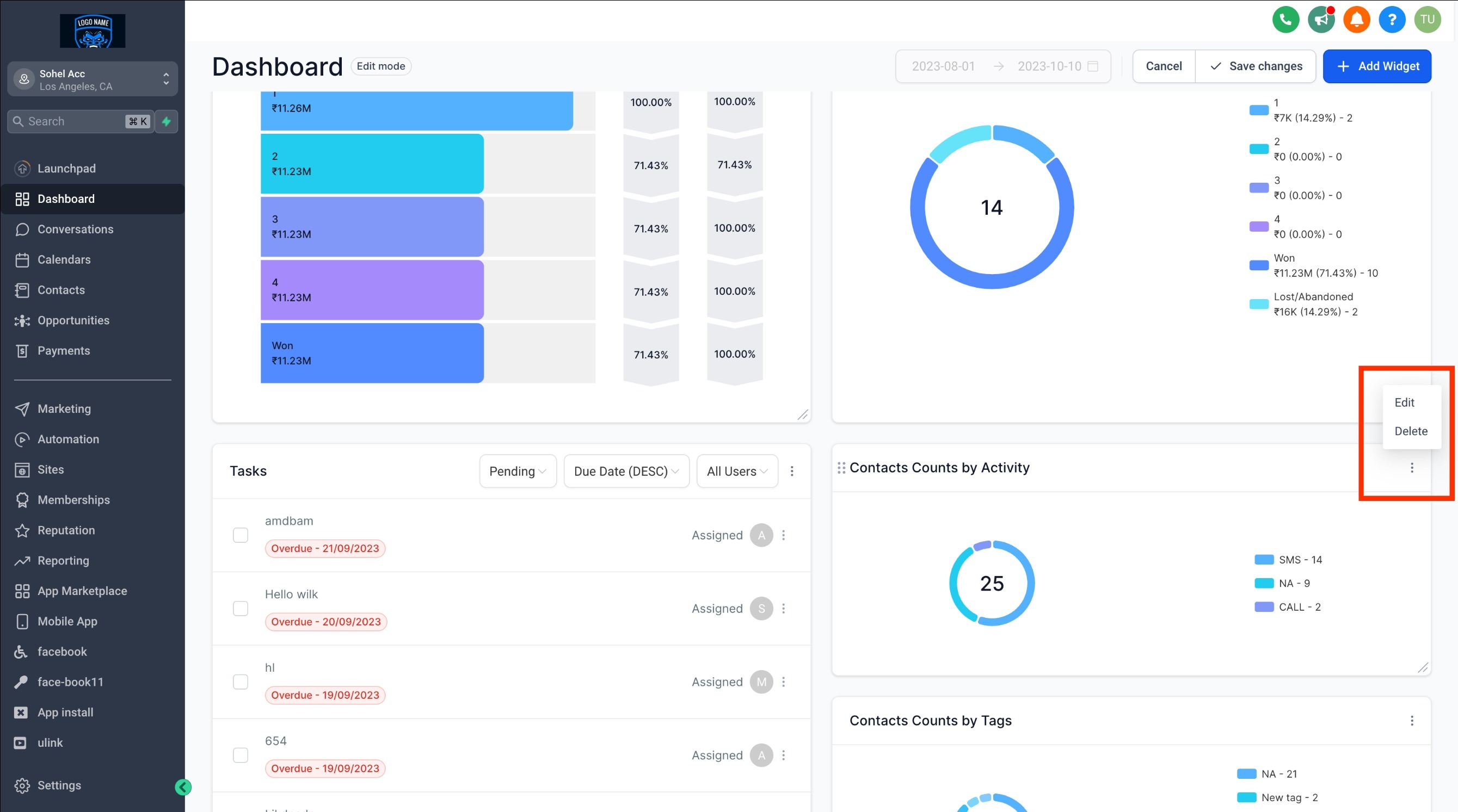
Switch to "Edit Mode", and then select the ellipsis "..." for the widget you want to modify.


TABLE OF CONTENTS


Step 1: Switch to Edit Mode

  • On your dashboard, click the "EDIT" button.

Step 2: Choose the widget you want to edit

  • To edit a widget, locate the three-dot menu in the top-right corner of the widget you wish to edit. Click on it, and from the dropdown menu that appears, select "Edit."

  • An editing menu will appear on the right-hand side.

Step 3: Apply your customizations

  • Apply your customizations and changes within the editing menu, then click "Save" followed by "Save Changes."

Note: General widgets cannot be edited.

Note: 

Wondering which plan unlocks the customizable Dashboard?
It's currently available exclusively for the $497 plan and beyond. If you're on the $97 or $297 plan, we recommend leveling up to unlock this feature. 

Custom dashboards on $497+ plans can be accessed by Agency Admins and Agency users.

Read more about managing permissions for dashboards here

What's Next:


Was this article helpful?

That’s Great!

Thank you for your feedback

Sorry! We couldn't be helpful

Thank you for your feedback

Let us know how can we improve this article!

Select at least one of the reasons
CAPTCHA verification is required.

Feedback sent

We appreciate your effort and will try to fix the article